Recitty

Mitjançant tecnologies de la informació, Recitty ajuda a aconseguir una ciutat més sostenible, més eficient i amb millor qualitat de vida. Proporciona una visió privilegiada de la ciutat perquè integra i analitza tot tipus d'informació, tant les fonts internes de l'ajuntament, com dels operadors externs i dades en temps real captades per sensors.

Mobilitat urbana
Analítiques de mobilitat i del vehicle privat

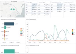
Contaminació acústica
Sensors a la via pública que monitoritzen en temps real

Seguretat ciutadana
Dashboards interactius, per una ciutat més segura

Pàrquing
Places d'aparcament en temps real

Escolarització
Simulació anticipada de la demanda d'escolarització

Qualitat de l'aire
Sensors atmosfèrics en temps real

Recitty està dissenyada per a tot tipus de ciutats grans i mitjanes, amb dades en temps real, tecnologia Big Data, intel·ligència artificial, dashboards analítics, un pes important del component geogràfic i un portal Open data.
Una ciutat intel·ligent és una ciutat col·laborativa, connectada i receptiva. Integra tecnologies digitals i utilitza dades de tota la ciutat per respondre a les necessitats de la ciutadania, per crear comunitats duradores i proporcionar més oportunitats.
La plataforma Smart City és una proposta liderada per l'Ajuntament, amb l'ambició de fer de la ciutat un lloc millor per viure, treballar i visitar. Amb millor connexió, més innovació, més transparent i amb dades obertes, i amb una major inclusió digital.
Es tracta d'un conjunt d'actuacions per facilitar la interacció entre el govern de la ciutat, els ciutadans, les dades i la tecnologia digital.